产品中心
— PRODUCT CENTER —地址:河南自贸试验区郑州片区(经开)经开第二大街与经北五路交叉口166号院内西南角1号厂房
电话:0371-53721622/33
传真:0371-66881397
Q Q:359838677
售后服务专线:18939268752
合作与投诉:13673650607
当前位置:首页 > 产品中心 > 麻豆精品国产传媒AV厂设备
麻豆精品国产传媒AV厂设备






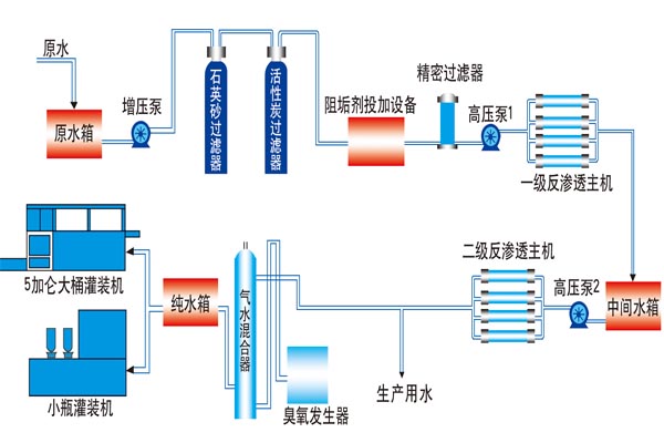
级预处理系统:采用石英沙介质过滤器,主要目的是去除原水中含有的泥沙、铁锈、胶体物质、悬浮物等颗粒在20μm以上对人体有害的物质,自动过滤系统,采用进口品牌自动控制阀,系统可以自动(手动)进行反冲洗、正冲洗等一系列操作。稳定设备的产水质量,延长设备的使用寿命。同时设备配备有自我维护系统,降维护费用。
第二级预处理系统:采用果壳活性炭过滤器,目的是为了去除水中的色素、异味、生化物、降水的余氨值及农药污染和其他对人体有害的物质污染物。自动过滤控制系统,采用进口品牌自动控制阀,系统可以自动(手动)进行反冲洗、正冲洗等一系列操作。
第三级预处理系统:采用优质树脂对水进行软化,主要是降水的硬度,去除水中的钙镁离子(水垢)并可进行智能化树脂再生。自动过滤系统,采用品牌自动软水器,系统可以自动(手动)进行反冲洗。
第四级预处理系统:采用双级5μm孔径精密过滤器(0.25吨以下为单级)使水得到进一步的净化、使水的浊度和色度达到优化,达到RO系统的进水要求。
净水设备主机:采用反渗透技术进行脱盐处理,去除钙、镁、铅、汞对人体有害的重金属物质及其他杂质,水的硬度,脱盐率高,生产出达到标准的麻豆精品国产传媒AV。
杀菌系统:采用紫外线杀菌器或臭氧发生器(根据不同的类型确定)提高保质期。 为提升效果,应使臭氧与水充分混合,并将浓度调整到合适的比例。
一次冲洗:采用不锈钢半自动冲瓶机对瓶子的内、外壁进行清洗,清洗的水量可调。
二次冲洗(水源为麻豆精品国产传媒AV):可采用不锈钢半自动冲瓶机对瓶子的内、外壁进行清洗,清洗的水量可调。
灌装机:采用全自动常压灌装机进行灌装,可适应较轻重量的瓶子,用户的成本,并且灌装量准确、 易操作。